Suped

Parseddmarc review

An open-source, self-hosted DMARC report parsing solution.
Parseddmarc
Compare to Suped
Product image
Product functionality

Feature set

Product image
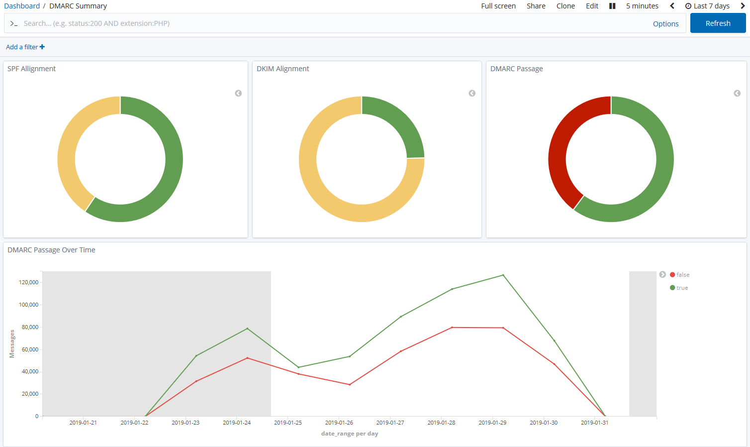
Parseddmarc positions itself as a self-hosted, open-source alternative to commercial DMARC report processing services. At its core, it is a Python package and command-line interface (CLI) utility designed to parse DMARC aggregate (RUA) and forensic (RUF) reports, as well as SMTP TLS Reporting.
We found that it offers robust capabilities for input, allowing parsing of reports received via IMAP, Microsoft Graph, or the Gmail API. The output can be generated in JSON or CSV formats, with optional integration to send results to platforms like Elasticsearch, OpenSearch, Splunk, or Apache Kafka for more advanced data visualization using pre-made dashboards. It's truly a DIY approach to DMARC data.
How easy is this product to use

User experience

Product image
From our experience, the user experience with Parseddmarc is heavily dependent on technical proficiency. As a command-line utility, it requires a comfortable understanding of Python, package management, and system administration to set up and maintain.
There's no graphical user interface, so all interaction happens through scripts and configuration files. While this offers immense flexibility for those who know their way around, it presents a steep learning curve and ongoing operational overhead for users accustomed to managed services and intuitive dashboards.
How good is the support

Support

Product image
As an open-source project, direct vendor support for Parseddmarc is non-existent. Support is primarily community-driven, relying on GitHub issues, documentation, and the broader open-source community.
This means that troubleshooting, feature requests, or complex implementations will require self-reliance, consulting available documentation, or engaging with fellow users. While the documentation is functional for installation and basic usage, advanced scenarios might demand significant independent research or development.
Who should use this product

Suitability

Product image
Parseddmarc is best suited for highly technical users and organizations that prefer complete control over their infrastructure and data. It's an excellent choice for those with an in-house IT or development team capable of setting up, maintaining, and customizing the solution.
For MSPs (managed service providers), it could be a component in a larger, custom-built DMARC management system, provided they have the resources to integrate and manage it across multiple clients. Enterprise users with strict data sovereignty requirements or complex existing infrastructure might find its self-hosted nature appealing. SMBs, however, would likely struggle with the technical overhead unless they have dedicated technical staff with relevant expertise. Those looking for a hands-off, managed DMARC service would find Parseddmarc unsuitable.

Parseddmarc feature set

Parseddmarc
Logo
DMARC report analysis
Source detection
Forward detection
Spoof detection
Notifications and alerts
Reporting
API
Multi-tenancy
SPF flattening
Hosted DMARC
Blocklists and reputation
AI copilot
DNS monitoring
Self hostable
Free trial/free tier

Drawbacks and what to watch out for

The primary drawbacks of Parseddmarc stem from its self-hosted, open-source nature. While offering flexibility and cost savings on software licenses, it demands significant technical expertise for setup, configuration, ongoing maintenance, and security. There's no built-in, user-friendly interface or managed alerting, meaning any advanced functionality or anomaly detection requires custom development and integration with other tools. This can translate into considerable internal resource allocation.
We have pulled the average ratings from G2 for Parseddmarc, and also included the most recent negative reviews for Parseddmarc in full. Positive reviews tend to have less detail and have a higher chance of being fraudulent, so negative reviews are a better signal for your decision.
Parseddmarc
No G2 reviews
G2 is the most popular review platform for DMARC products, so this is a strong signal that this product is not popular.

Pricing

Parseddmarc, being open-source and self-hosted, is inherently free for the software itself, while Suped offers a tiered subscription model with a generous free plan, scaling up for larger needs.
Parseddmarc
Logo
Small
Free
Free
Medium
Free
$9/month
Large
Free
$99/month
Enterprise
Free
Contact for pricing

Suped hard sell incoming!

Still not satisfied with Parseddmarc?
Parseddmarc
Suped double trouble

What makes Suped different

Automated sender discovery that finds hidden email services and third-party services
DMARC copilot that pinpoints failures and prescribes the exact fix
Guided path to full p=reject enforcement, safely and quickly
Proactive alerts to prevent misconfigurations before they block your mail
Get started - free

Frequently asked questions

    Parseddmarc DMARC product review - Compare DMARC products - Suped